
Why good design fail when it crosses culture?
E-commerce localization for the Japan market that achieved +4.71% CVR uplift.
Category
E-commerce
Dates
Dec 2024 - May 2025
Role
Led the end-to-end localization design strategy, translating Japanese consumer trust expectations into a high-performing product page that drove measurable CVR growth.
UI/UX
Design system
React component
UX research
Stakeholder alingment
1. Context
What happens when design principles that are treated as universal truths turn out to be culturally specific?
Back Market’s product page design worked well across Europe and the US. The design was clean, modern, conversion-optimized. But in Japan, conversion flatlined. Not because of the wrong translation, or broken UI. But because "good design" meant something fundamentally different to Japanese consumers.
Back Market is a French-born refurbished electronics marketplace. By the time it entered Japan, its product page had been refined across Europe and the US into something the industry would call best practice: clean, focused, minimal. It converted well everywhere — until it didn't.
This is the story of how our Japan team dismantled the assumptions baked into that page, rebuilt the purchase experience from cultural first principles, and proved it with a +4.71% conversion lift.
2. Understanding the problem
Most people hear "localization" and think translation.
Honestly, so did we at first. The early conversations on our team were about improving the Japanese copy, maybe adding some locally relevant content, and optimizing from there.
But the user research kept not fitting that story. Across multiple rounds of testing, Japanese participants weren't confused by the language. They weren't put off by the visuals. But somehow, they felt not confident purchasing from the site. One thing that stuck with me was how often participants would scroll around looking for information that, in the European version, was deliberately hidden behind progressive disclosure. The design was doing exactly what it was supposed to do. The problem was that "what it was supposed to do" was wrong for this audience.
That shifted how we thought about the project entirely. This wasn't a translation problem. The experience model — the underlying logic of how the page presents information and guides decisions — was built on assumptions that didn't hold here.
3. Deep dive
To localise is to understand culture
This is where I went deep.
I started with competitor analysis — Rakuten, Amazon Japan, Kakaku.com — and the patterns were seen. Information density was much more potent than western websites. Specs laid out in full, reviews front and center, everything visible on one page. If you've spent any time looking at Japanese e-commerce, none of this is surprising.
But I didn't want to stop at "Japanese sites have more information." That's an observation, and not an explanation. I suspected the reason wasn't just aesthetic preference or convention — that there was something deeper in the culture driving these patterns. So I kept digging.
1. Skepticism toward the unfamiliar
Japan's history of relative isolation — particularly the 鎖国 (sakoku) period — shaped a cultural orientation where the unfamiliar carries a higher burden of proof. This isn't about Japan being closed off. Modern Japan is deeply global. But the pattern persists in consumer behavior, especially online.
For Back Market — a French platform that is not well known selling refurbished products you can't touch — that meant two leaps of faith at once. The bar for trust was higher than anything the European team had designed for.
2. Business needs override product thinking
In many Japanese companies, when a business stakeholder says "add this link" or "put this banner here," it gets done. Design sits downstream. The result is that many Japanese digital products are shaped by accumulated business requests as much as by intentional design.
But the issue is, users adapted to that. The density a Western designer reads as weak product culture is, for Japanese consumers, just what a normal shopping experience looks like. It's familiar. Familiar means trustworthy. That meant the information-dense patterns we were seeing weren't just culturally driven — they were structurally reinforced by decades of how Japanese companies build products.
3. High-context information processing
Edward T. Hall's high-context vs. low-context framework: high-context cultures process dense information holistically, taking in the full picture at once. Low-context cultures prefer linear, guided delivery.
Western UX is built almost entirely on low-context assumptions. Progressive disclosure, minimalism, focused hierarchies. But Japanese consumers in our research didn't want to be guided. They wanted to see everything and evaluate for themselves — 一覧性 (ichiransei), the ability to view it all at a glance. What is typically known as "cluttered" was, for them, transparent. Not clutter. Trust architecture.
Rakuten UK vs. Japan
This is high-context vs. low-context made visible. The UK Rakuten page breathes ; negative space separates each element, a single call to action guides you forward, and the design assumes you'll follow the path it sets. It's a low-context page: one message, delivered clearly, trust the brand to show you what matters next.
The Japan page does the opposite. Everything is on the table at once : categories, deals, recent views, rankings, recommendations. There's no single path because the design isn't trying to guide you. It's trying to give you enough information to guide yourself. The negative space disappears because empty space isn't reassuring here — it's missing context.
Rakuten builds both of these pages. They know how to do minimal. In Japan, they chose density. Not because they couldn't simplify — because simplifying would mean hiding information their users need to see to feel confident.
Starbucks UK vs. Japan
Additional example of context approach / density. The UK Starbucks homepage leads with a single hero image, a clear call to action, and content revealed in distinct, separated blocks — each section asking for your attention one at a time. The Japan version packs the hero area with multiple promotions simultaneously, follows it with a dense horizontal scroll of news and product updates, and moves straight into an online store grid. There's more information above the fold, more visual elements competing for attention, and less negative space.
4. Design hypothesis
How might we design a product page that earns trust the way Japanese consumers expect?
Back Market's product page wasn't underperforming in Japan because the UX was broken. It was underperforming because it applied a low-context experience model — show less, guide step by step, trust the brand — to a high-context market where consumers expect to see everything, evaluate holistically, and be given proof before they trust. This gap hits harder in industries that are still relatively unfamiliar to Japanese consumers. Refurbished electronics is one of them — the category itself requires extra trust-building, and the page was doing the opposite.
5. Validation
Testing the hypothesis
We didn't just redesign and ship. We needed to prove that our design hypothesis. To do that, we created three versions of prototypes of the product page, each representing a different level of localization:
Ver A (Global)
Translation only
Was the existing global page. Mix-and-match selection model, minimal layout, designed for mature European markets. Translation only — no additional Japanese content.
Ver B (Hybrid)
Global purchase model + Japan-specific content localization
Kept the same mix-and-match model — one step per screen, low-context, conversion-focused. But we added Japan-specific content: condition details, battery health, warranty information, review context. Same interaction paradigm, more information.
Ver C (Local)
Japanese purchase model + Japanese content localization
changed the paradigm. We replaced the mix-and-match flow with a grid picker — two selection blocks visible in one view, denser information layout, less margin, more content per screen. It had the same Japanese content as B, but structured around a high-context experience model where users could see and compare without being funneled through sequential steps.
Version B keeps the global “core purchase model” (the fundamental interaction flow and information hierarchy) and adds more Japan-specific content on top. Version C replaces the purchase model entirely with one modeled on Japanese e-commerce conventions. If B wins, the takeaway is “add more info.” If C wins, the takeaway is “the interaction model itself must change.
The test
We ran moderated usability sessions with 9 participants. To eliminate order bias, we randomized which version participants saw first, with each sequence repeated three times across the group. We asked them to evaluate each version, tell us which felt most comfortable and why, and share their impressions of each.
We also ran a card sorting activity where participants rated different types of content — condition info, battery health, rankings, warranty, reviews — on a preference scale from "not important" to "critical" when buying refurbished electronics. This gave us a content hierarchy built from actual consumer priorities rather than our assumptions.
What we heard
Six out of nine participants preferred Version C. The reasons were consistent: ease of navigation, findability of information, and an overall sense that it felt intuitive. The grid layout let them scan and compare without clicking through steps — exactly the kind of holistic evaluation our cultural research predicted they'd want.
What participants said about Version A was just as telling. Several described it as "cool" and "minimal" — they could appreciate the design aesthetically. But they also said it didn't feel familiar, and that unfamiliarity made them hesitant.
Version B landed in the middle — more useful than A because of the added content, but the one-step-per-screen flow still felt like it was excess scrolling, making it hard for them to keep up with current state.
The pattern was clear. Adding Japanese content helped. But changing the interaction model was what actually closed the gap between "this looks nice" and "I'd actually buy something here."
6. Iteration
Final design
Now that our hypothesis was proved, we iterated on Ver. C to incorporate feedback from the interviews and aligned stakeholders.
7. Implementation
Japan week
The implementation opportunity came through Japan Week — dedicated week where a cross-functional team of designers, engineers, and product managers focused entirely on building the new Japanese product page.
One week to take a validated prototype and turn it into a production-ready page. It was intense but focused.
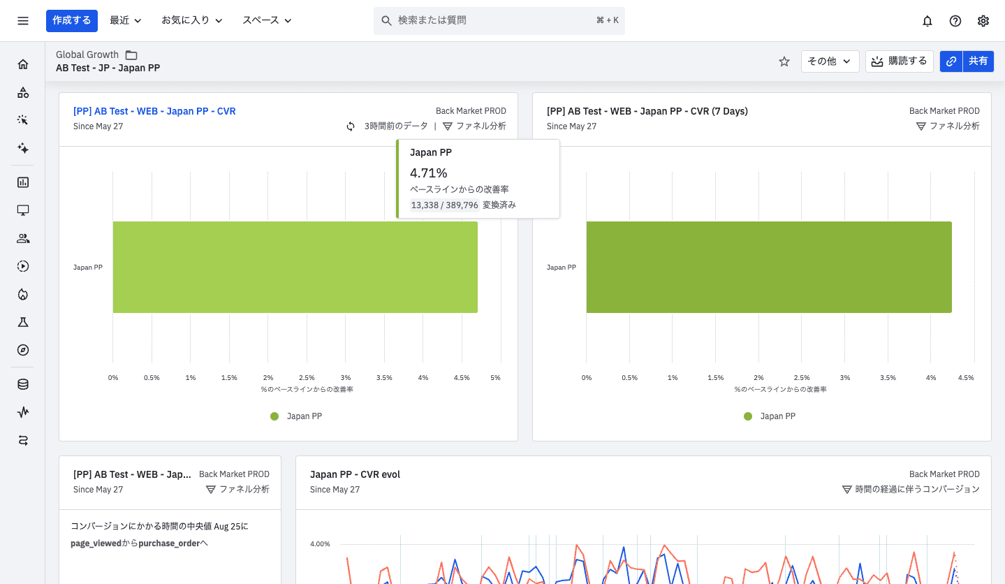
8. Results
A/B test
After launch, we ran a 50/50 traffic split for three months — enough time to reach sufficient volume in the Japanese market. The control was the existing production page: the global design with Japanese translation. The variant was the new localized page.
・Total CVR = +4.71%
・Mobile CVR = +4.08%
・Desktop CVR - +6.45%











